swagger-stats traces REST API requests and responses in Node.js Microservices, and collects statistics per API Operation. swagger-stats detects API operations based on express routes. You may also provide Swagger (Open API) specification, and swagger-stats will match API requests with API Operations defined in swagger specification.
swagger-stats exposes statistics and metrics per API Operation, such as GET /myapi/:parameter, or GET /pet/{petId}
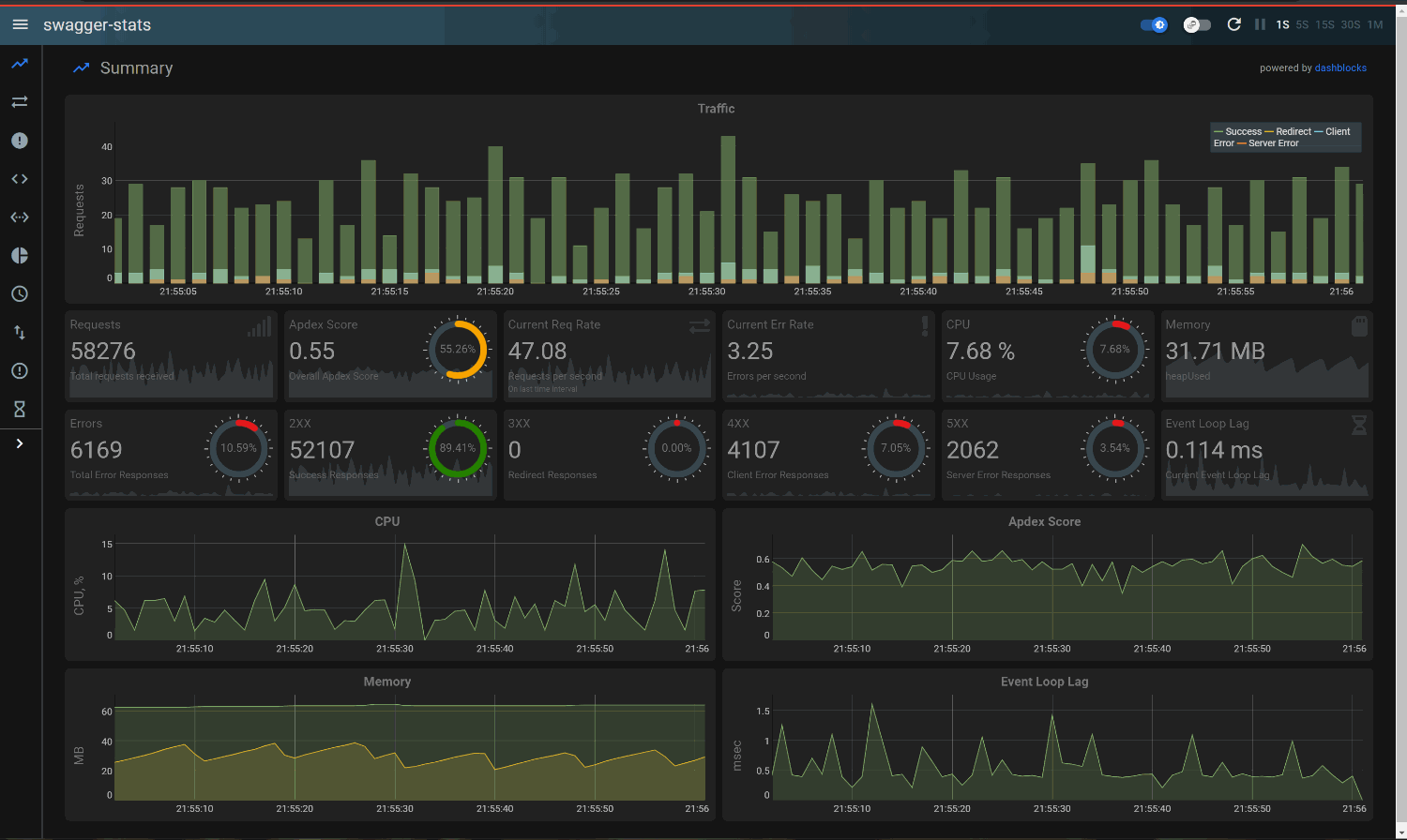
swagger-stats provides built-in Telemetry UX, so you may enable swagger-stats in your app, and start monitoring immediately, with no infrastructure requirements. Navigate to
http://<your app host:port>/swagger-stats/
API Analytics with Elasticsearch and Kibana
swagger-stats stores details about each request/response in Elasticsearch, so you may use Kibana to perform detailed analysis of API usage over time, build visualizations and dashboards
See dashboards/elastic6 for swagger-stats Kibana visualizations and dashboards
Monitoring and Alerting with Prometheus and Grafana
swagger-stats exposes metrics in Prometheus format, so you may use Prometheus and Grafana to setup API monitoring and alerting
See dashboards/prometheus for swagger-stats Grafana dashboards
With statistics and metrics exposed by swagger-stats you may spot problematic API endpoints, see where most of errors happens, catch long-running requests, analyze details of last errors, observe trends, setup alerting.
swagger-stats provides:
- Metrics in Prometheus format, so you may use Prometheus and Grafana to setup API monitoring and alerting
- Storing details about each API Request/Response in Elasticsearch, so you may use Kibana to perform analysis of API usage over time, build visualizations and dashboards
- Built-in API Telemetry UI, so you may enable swagger-stats in your app, and start monitoring right away, with no additional tools required
- Exposing collected statistics via API, including:
- Counts of requests and responses(total and by response class), processing time (total/avg/max), content length(total/avg/max) for requests and responses, rates for requests and errors. This is baseline set of stats.
- Statistics by Request Method: baseline stats collected for each request method
- Timeline: baseline stats collected for each 1 minute interval during last 60 minutes. Timeline helps you to analyze trends.
- Errors: count of responses per each error code, top "not found" resources, top "server error" resources
- Last errors: request and response details for the last 100 errors (last 100 error responses)
- Longest requests: request and response details for top 100 requests that took longest time to process (time to send response)
- Tracing: Request and Response details - method, URLs, parameters, request and response headers, addresses, start/stop times and processing duration, matched API Operation info
- API Statistics: baseline stats and parameter stats per each API Operation. API operation detected based on express routes, and based on Swagger (Open API) specification
- CPU and Memory Usage of Node process
npm install swagger-stats --save
If you haven't added prom-client already, you should do this now. It's a peer dependency of swagger-stats as of version 0.95.19.
npm install prom-client@12 --save
const swStats = require('swagger-stats');
const apiSpec = require('swagger.json');
app.use(swStats.getMiddleware({swaggerSpec:apiSpec}));const swStats = require('swagger-stats');
const apiSpec = require('swagger.json');
const fastify = require('fastify')({
    logger: true
});
// Enable swagger-stats
fastify.register(require('fastify-express')).then(()=>{
    fastify.register(swStats.getFastifyPlugin, {swaggerSpec:apiSpec});
});express-to-koa can be used which is just a simple Promise wrapper.
const swStats = require('swagger-stats');
const apiSpec = require('swagger.json');
const e2k = require('express-to-koa');
app.use(e2k(swStats.getMiddleware({ swaggerSpec:apiSpec })));const swStats = require('swagger-stats');
const swaggerSpec = require('./petstore.json');
const init = async () => {
    server = Hapi.server({
        port: 3040,
        host: 'localhost'
    });
    await server.register({
        plugin: swStats.getHapiPlugin,
        options: {
             swaggerSpec:swaggerSpec
        }
    });
    await server.start();
    console.log('Server running on %s', server.info.uri);
};const restify = require('restify');
const swStats = require('swagger-stats');
const apiSpec = require('swagger.json');
const server = restify.createServer();
server.pre(swStats.getMiddleware({
    swaggerSpec:apiSpec,
}));See /examples for sample apps
$ curl http://<your app host:port>/swagger-stats/stats
{
  "startts": 1501647865959,
  "all": {
    "requests": 7,
    "responses": 7,
    "errors": 3,
    "info": 0,
    "success": 3,
    "redirect": 1,
    "client_error": 2,
    "server_error": 1,
    "total_time": 510,
    "max_time": 502,
    "avg_time": 72.85714285714286,
    "total_req_clength": 0,
    "max_req_clength": 0,
    "avg_req_clength": 0,
    "total_res_clength": 692,
    "max_res_clength": 510,
    "avg_res_clength": 98,
    "req_rate": 1.0734549915657108,
    "err_rate": 0.4600521392424475
  },
  "sys": {
    "rss": 59768832,
    "heapTotal": 36700160,
    "heapUsed": 20081776,
    "external": 5291923,
    "cpu": 0
  },
  "name": "swagger-stats-testapp",
  "version": "0.90.1",
  "hostname": "hostname",
  "ip": "127.0.0.1"
}
Take a look at Documentation for more details on API and returned statistics.
$ curl http://<your app host:port>/swagger-stats/metrics
# HELP api_all_request_total The total number of all API requests received
# TYPE api_all_request_total counter
api_all_request_total 88715
# HELP api_all_success_total The total number of all API requests with success response
# TYPE api_all_success_total counter
api_all_success_total 49051
# HELP api_all_errors_total The total number of all API requests with error response
# TYPE api_all_errors_total counter
api_all_errors_total 32152
# HELP api_all_client_error_total The total number of all API requests with client error response
# TYPE api_all_client_error_total counter
api_all_client_error_total 22986
. . . . . . . . . .  
To collect prom-client default metrics:
const swaggerStats = require('swagger-stats');
const promClient = require('prom-client');
promClient.collectDefaultMetrics();Some Node.js specific metrics are included, such as event loop lag:
# HELP nodejs_eventloop_lag_seconds Lag of event loop in seconds.
# TYPE nodejs_eventloop_lag_seconds gauge
nodejs_eventloop_lag_seconds 0.000193641 1597303877464
. . . . . . . . . .  
See Changelog
If you find a bug, or have an enhancement in mind please post issues on GitHub.
MIT



